Nieuwe dashboard aanmaken
Hoe kan ik zelf een dashboard toevoegen aan de bedrijfsmonitor zodat ik een dashboard heb met alleen de grafieken die in interessant vindt.
Interesse in de module Bedrijfsmonitor Pro?
Mocht je deze module nog niet hebben, neem dan contact met ons op.
Maak een nieuwe dashboard aan
Het toevoegen van een nieuw dashboard kent 3 stappen. |
|---|
Stap 1: Het aanmaken van een nieuw dashboard Stap 2: Het aanmaken van een sectie Stap 3: Het toevoegen van de grafieken |
Stap 1: Het aanmaken van een nieuw dashboard
Klik in het menu aan de linkerkant op ‘'nieuw dashboard’
Nu krijg je de mogelijkheid om een een keuze te maken:
Maak je een nieuwe dashboard op basis van een bestaand dashboard
Je kan dan een bestaande dashboard gebruiken als template en bepaalde grafieken in het dashboard toevoegen of verwijderen.Maak een nieuwe dashboard aan met een lege template.
Je krijgt dan de mogelijkheid om je eigen grafieken toe te voegen aan een lege dashboard.
Als je verder na beneden scrolt heb je nog meer instellingen.
Naam dashboard: Geef je dashboard een naam bijvoorbeeld 'mijn dashboard'
Geef het dashboard een omschrijving
Kies een pictogram voor je dashboard, in het menu aan de linkerkant word en boven in de balk wordt de pictogram van je keuze getoond.
is favorite? Als je deze vraag beantwoord met 'ja' dan zie je het nieuwe dashboard bovenin de dashboards menu balk. Zo niet, dan komt deze onderaan te staan
Kies een kleuren thema voor je dashboard
Selecteer welke van je collega’s de nieuwe dashboard kunnen zien
Klik als laatst op het vinkje om je dashboard op te slaan. Het is mogelijk om later alle instellingen weer aan te passen.
Stap 2: Het aanmaken van een sectie
Nu je op het vinkje heb geklikt voor de eerste stap krijg je de mogelijkheid om een sectie toe te voegen. Je kan maximaal 12 grafieken toevoegen aan een sectie. Als je vervolgens de 13e grafiek wilt zien in je dashboard zul je een nieuwe sectie moeten toevoegen.
Naam sectie; geef je sectie een naam
Geef de sectie een omschrijving
Geef aan of de sectie bovenaan moet of onder een bepaalde andere sectie
Kies een kleur voor de header van de sectie om eventueel de scheiding tussen secties duidelijker te maken.
Kies een pictogram speciaal voor deze sectie
Kies hier type klein of groot voor de sectie, een grote sectie kan je eventueel ook inklappen.
Kies hier of je de sectie ingeklapt wil tonen
Selecteer hier een rol van de medewerkers die deze sectie mogen zien.
Klik vervolgens op het vinkje als je klaar bent om grafieken toe te voegen.
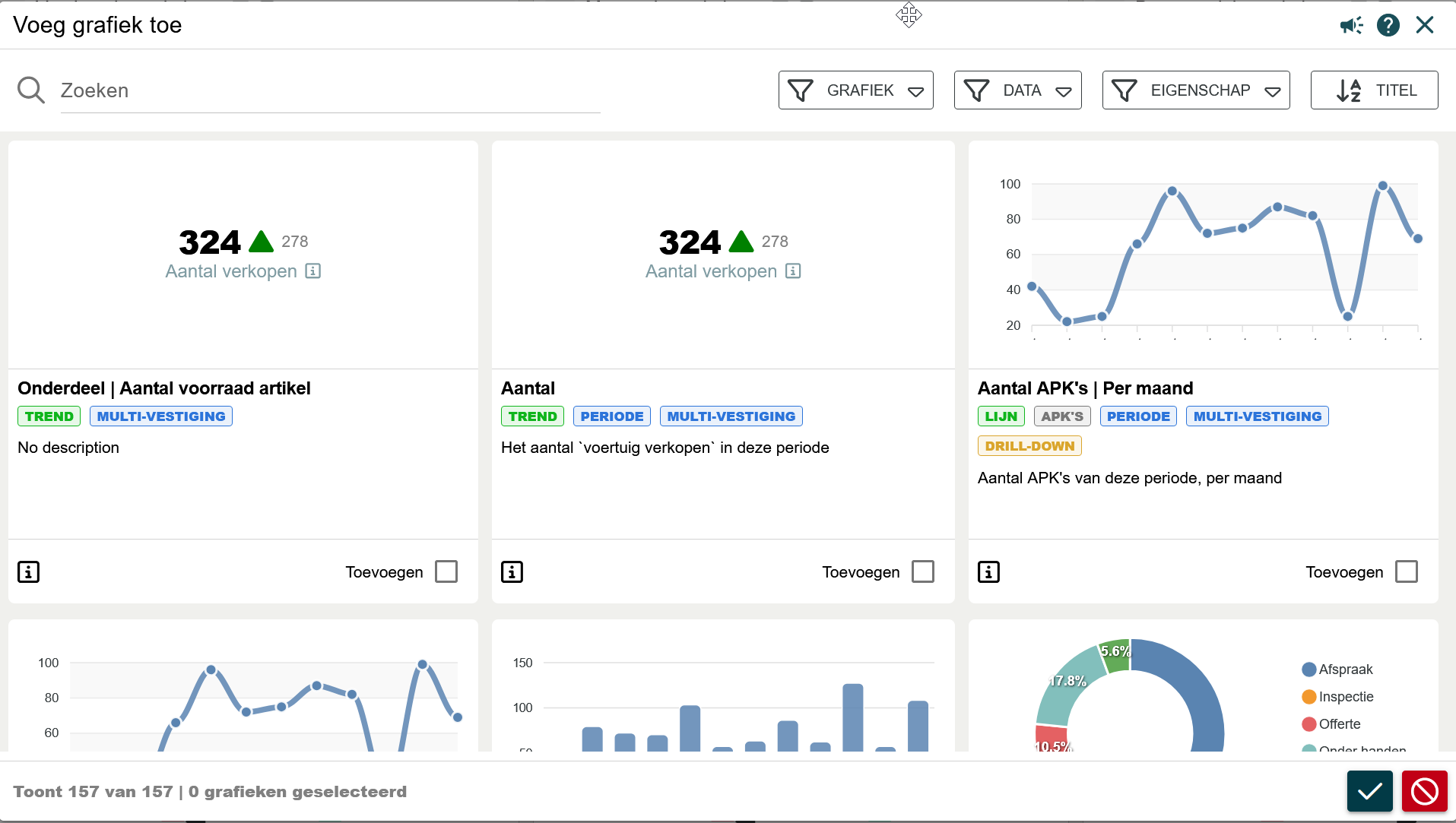
Stap 3: Het toevoegen van de grafieken
Na het klikken op het vinkje bij het aanmaken van een sectie, krijg je direct de mogelijkheid om grafieken te selecteren welke je kan toevoegen aan je sectie.
In het zoekveld kan je de naam van de grafiek invullen waar je naar op zoek bent. Zet vervolgens een vinkje bij ‘'toevoegen’' als je de grafiek wilt toevoegen aan je sectie.
Benodigd
Module: Bedrijfsmonitor PRO
Rol: iedereen
Filter by label
There are no items with the selected labels at this time.




